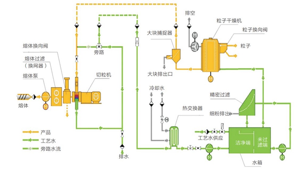
生物可降解母粒挤出机配备高扭矩齿轮箱、高扭矩芯轴、高耐磨耐腐筒体及螺纹元件、快捷加热棒加热、安全联轴器和精确的PLC控制系统,确保设备的稳定、可靠和长时间运行。先进的水下切粒系统,自动化程度高,环境无烟尘排放,适合各种产量需求。
● 以颗粒淀粉作为生物降解填料的塑料
● 淀粉基疏松填料
● 热塑性淀粉
● 聚乳酸(PLA)、聚乙烯醇(PVOH)、合成聚酯、聚丁二酸丁二醇酯(PBS)、聚羟基脂肪酸酯(PHA)、聚己内酯(PCL)、醋酯纤维(CA)
● 不同生物材料的复合物
● 塑料和生物材料的复合物
● 含 40-70 % 木材的填充增强材料
● 含天然纤维(如亚麻、大麻、纤维素)的填充和增强材料
● 木塑型材挤出
| 型号 | 螺杆直径 | 槽深 | 长径比 | 主电机 | 螺杆转速 | 产量 |
| MTG30 | 30.7mm | 4.7mm | 48-60 | 18.5kw | 600rpm-900rpm | 30-50kg/h |
| MTG36 | 35.6mm | 6mm | 48-60 | 30kw-37kw | 600rpm-900rpm | 50-80kg/h |
| MTG40 | 41.2mm | 7mm | 48-60 | 45kw-55kw | 600rpm-900rpm | 120-180kg/h |
| MTG52 | 51.4mm | 8.7mm | 48-60 | 75kw-110kw | 600rpm-900rpm | 200-300kg/h |
| MTX52 | 51.4mm | 8.7mm | 48-60 | 75kw-160kw | 600rpm-900rpm | 200-400kg/h |
MTG65 | 62.4mm | 11mm | 48-60 | 110kw-185kw | 600rpm-900rpm | 300-500kg/h |
MTX65 | 62.4mm | 11mm | 48-60 | 110kw-250kw | 600rpm-900rpm | 300-600kg/h |
MTG75 | 71mm | 12mm | 48-60 | 185kw-280kw | 600rpm-900rpm | 500-700kg/h |
MTX75 | 71mm | 12mm | 48-60 | 185kw-315kw | 600rpm-900rpm | 500-800kg/h |
MTG95 | 91mm | 14mm | 48-60 | 280kw-400kw | 600rpm-900rpm | 700-1000kg/h |
MTX95 | 91mm | 14mm | 48-60 | 280kw-560kw | 600rpm-900rpm | 700-1200kg/h |
(备注:MTG系列齿轮箱为国产型, MTX系列齿轮箱为进口型)


